Kraftgene AI is developing the EnergyEminence platform—a Unified Critical Infrastructure Operating System integrating high-fidelity digital twins and immersive visualization with environmental threat detection, autonomous robotics, and AI agents to protect and quantifiably optimize the performance of Utility Grids, Oil & Gas pipelines, and Renewable assets.
Founded in Toronto, Ontario, Kraftgene AI is an early-stage startup focused on developing artificial intelligence solutions for the energy sector. We are working to create innovative technologies that will help protect Canada's energy infrastructure while supporting environmental sustainability.
Our platform acts as a "Single Pane of Glass" for energy convergence, driving operational efficiency across the sector. Whether monitoring electron flow in utility grids or fluid dynamics in pipelines, our core AI engine unifies infrastructure health with environmental intelligence through real-time digital twin visualization. This integrated view enables autonomous robotic responses to address critical risks and the complex challenges of a changing climate.
EnergyEminence bridges the gap between sectors with a highly modular architecture designed for seamless exchangeability across all industrial scenarios. Our AI agents operate at the edge, delivering fast, efficient, and comprehensive optimization—from substation voltage to pipeline pressure—ensuring real-time operational resilience.
Eliminating cascading failures through Graph Neural Networks. We provide vegetation management, flood risk monitoring for substations, and automated load balancing.
Ensuring integrity and compliance. Autonomous drones monitor pipelines for leaks, landslides, and encroachment while automating emissions tracking for EPA standards.
Integrating Distributed Energy Resources (DERs). Our edge agents create Virtual Power Plants (VPPs) by coordinating solar, wind, and battery storage autonomously.
We envision a future where artificial intelligence seamlessly protects the world's energy infrastructure—from pipelines to power lines—while safeguarding the environment. Our goal is to develop comprehensive AI solutions that integrate interactive digital twins, environmental intelligence, energy infrastructure monitoring, and real-time data from robotics. We are extending our platform with an AI Agent System for autonomous decision-making, enabling automated grid stabilization, valve control, threat response, and emissions optimization.
Early detection of wildfires, floods, and emissions
Protecting Grids, Pipelines and Renewables
Physics-Informed Learning & Agentic Swarms
Supporting the clean energy transition & compliance
Explore the engineering behind EnergyEminence. From our foundational data acquisition platform handling complex Grid & Flow Physics to our advanced visualization standards and roadmap for autonomous agentic systems, we are building the future of infrastructure resilience.
The core system design for high-frequency data acquisition, multi-modal environmental analytics, and robotic fleet integration across utility and pipeline assets.
Our roadmap for transitioning from predictive monitoring to autonomous decision-making agents for grid self-healing and pipeline isolation.
A diverse group of experts in AI, robotics, and engineering dedicated to building resilient critical infrastructure.
Founder & CEO
John blends visionary leadership with expertise in ML, software engineering, and robotics to drive global infrastructure resilience.

Founder & VP of Engineering
With over 15 years of expertise in AI/ML, full-stack development, and MLOps, Mohd leads our engineering efforts to build robust and scalable platforms.

Founder & Digital Twin Engineer
Nicco is an NYU PhD candidate specializing in digital twins and physics-informed machine learning to enable real-time engineering optimization and predictive modeling.

Founder & Lead AI Engineer
Rominou specializes in ML systems, PyTorch, GNNs, and real-time inference, driving the development of our core predictive analytics capabilities.
Founder & AI Engineer
Michael has expertise in ML, full-stack architecture, and automation to build high-impact, market-ready platforms.
From the lab to the field. Our predictive AI works across vectors—whether it's a transmission tower or a gas pipeline corridor.
We have developed a sophisticated model built on Graph Neural Networks (GNNs) and a Physics-Informed Learning (PIL) framework. By processing the grid as a graph and fusing multi-modal data, we can forecast catastrophic cascade failures 15-35 minutes before they occur.
Figures 1(a)-(d): Complete system overview covering high-level architecture, data source integration, risk management, tensor-based fusion processing, and end-to-end data flow pipeline. Click images to enlarge.
Relying on the cloud is too slow for wildfire response. Our new YOLO-based model runs directly on the embedded processors of autonomous drones. It identifies fire threats instantly, whether over power lines or pipeline corridors.
Enables immediate autonomous detection without network dependency, reducing response times from minutes to milliseconds to prevent ignition spread.
Figure 2: Real-time edge AI wildfire detection demonstration (Original vs. AI Predicted).
Detecting floodwaters in muddy, complex terrain is notoriously difficult. Our custom segmentation models distinguish actual water threats from harmless background noise, protecting substations and valve stations alike.
These visual insights serve as dynamic inputs for our failure analysis, predicting how the infrastructure will react to rising waters minutes before submersion.
Provides precise flood mapping around critical assets, allowing operators to deploy defenses or isolate equipment before water breaches critical levels.

Figure 3: Flood detection segmentation model output identifying water in complex terrain.

Figure 4: Predictive landslide risk assessment using multi-modal data fusion (Satellite & SCADA).
Our framework fuses satellite imagery with real-time SCADA telemetry to pinpoint landslide risks with high true-positive rates and minimal false positives (7.8%). This is critical for both transmission towers and pipeline integrity management.
Enables operators to de-energize lines or reroute power/flow 15-35 minutes before physical impact, preventing cascading blackouts, leaks, and wildfires.
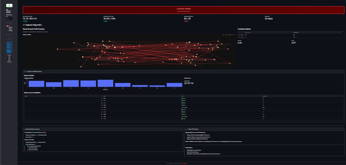
Figure 5: Interactive Mini-MVP showing Engineer Mode diagnostics and cascade path prediction.
A streamlined, interactive demonstration of our core AI engine designed for technical validation. This Mini-MVP allows engineering teams to explore failure scenarios using synthetic data, showcasing our "Zero-Miss" architecture for critical infrastructure.
Figure 6: Agentic Cascade Failure Detection System Architecture
Moving beyond static models, we have deployed a multi-agent system where specialized AI agents collaborate asynchronously. The system self-regulates data ingestion, physics-informed inference, and risk assessment cycles to monitor stability in real-time without human intervention.